Р 3.57 ригели

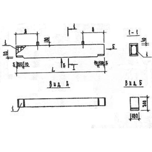
Чертеж изделия:
Характеристики изделия:
ПараметрЗначение
длина5640 мм
ширина180 мм
высота300 мм
масса770 кг
нормативный документСерия 1.020.1-7

Р 3.57  Ригели Серия 1.020.1-7.